6.01 How to analyse performance of your bot and improve - Introduction

6.01 How to analyse performance of your bot and improve - Introduction

The last and final step is improvement, which can be derived through analytics. One of the most important steps is to analyse the performance of the bot and making required changes for further improvements and growth. The platform provides multiple ways for brand to judge the performance of the bot. 

Audience tab

Lists all the users interacting with the bot along with the details collected on the bot. You can apply multiple filters to derive the numbers that can be crucial to analyse the performance.


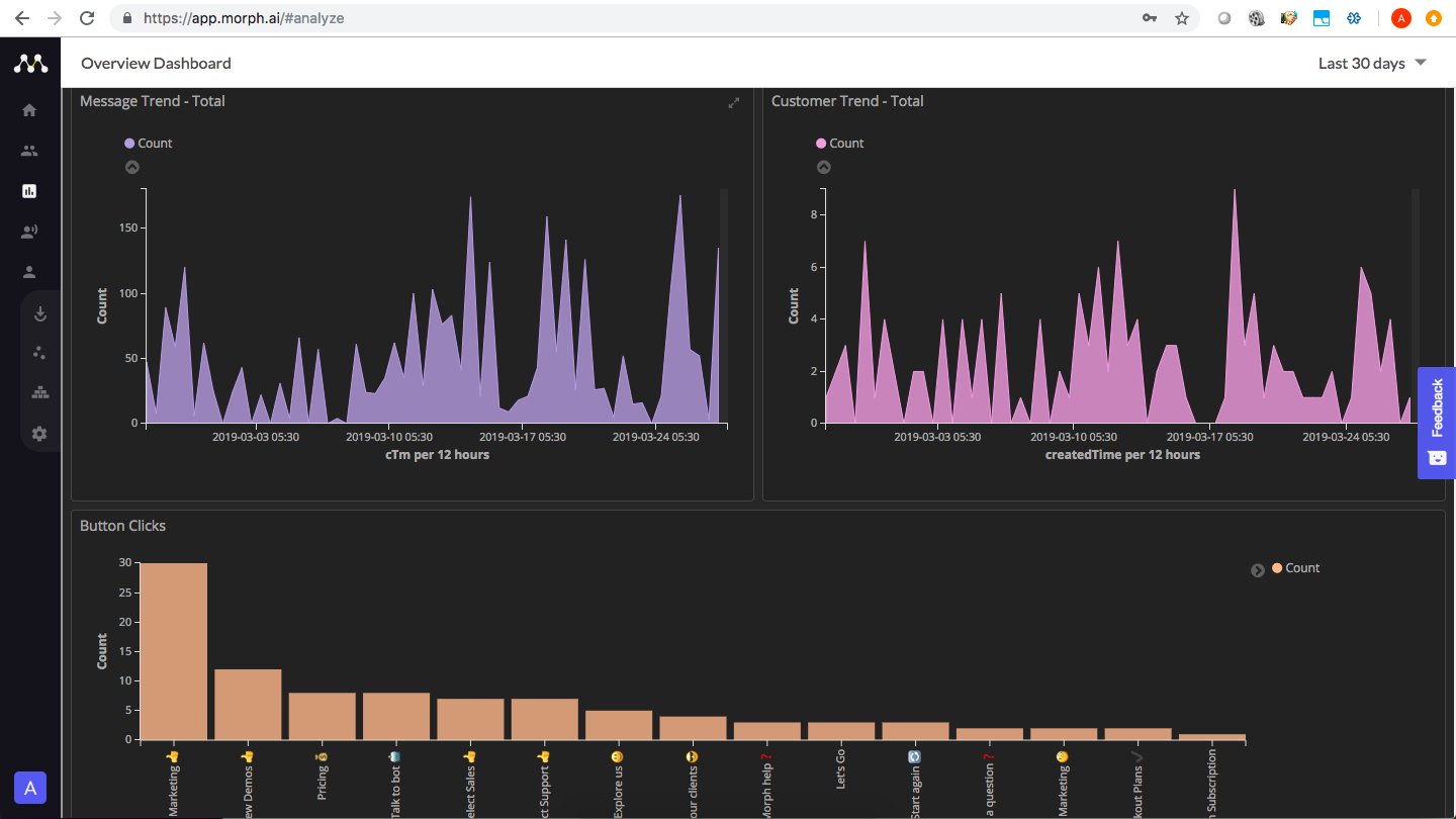
Analytics tab

Represents some of the important numbers in the form of reports making it easier for the brand to derive insights. The tab can also be customised as per requirement.



Along with all these, the platform also provides button and conversation analytics that can be crucial in determining the usability of the conversations/buttons and hence appropriate changes can be made to increase engagement.



    • Related Articles

    • Morph.ai - Introduction

      Morph.ai is a chat based intelligent marketing automation tool that helps businesses leverage chat as a marketing channel. It is an integrated set of modules and analytics that help you manage the entire customer journey. Creating a bot on the Morph ...
    • 5.01 How to monitor your bot regularly - Introduction

      This chapter will give you a brief of the ways by which you can monitor the activities on the bot. Now that your bot is live and running, you can keep a check on the conversations happening on the bot.  Audience Tab Acts as a mini CRM which lists all ...
    • 4.01 How to test your bot and Go live - Introduction

      Once all the conversation flows have been created and workflows have been defined, you are ready to deploy your bot and test out the flows just to be sure that all the conversations are working fine and the user details collected have been saved ...
    • 5.02 How to export data collected on bot as CSV and Excel

      Audience tab acts as a mini CRM and lists all the users interacting with the bot. You can apply multiple filters for to view list of a specific set of users and derive analytical insights from the data collected on the bot. Another way to analyse the ...
    • Introduction

      Morph.ai provides simple and easy to use REST-like APIs to send message. These APIs will let you easily integrate Morph.ai with your own app. General Information Base Url: All the endpoints referenced in the documentation have the following base ...